Discover tools that power great ideas
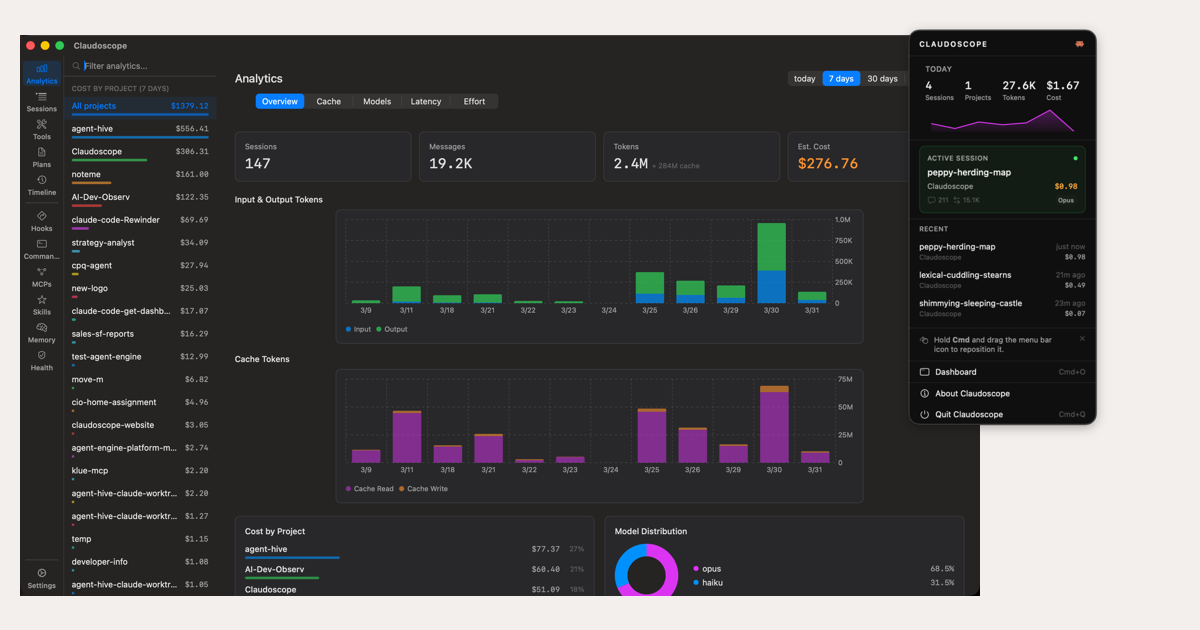
Claudoscope is a free open-source macOS menu bar app for Claude Code—browse and search sessions, track costs, and detect leaked API keys locally.